其实质是有效地获取峰谷价差效益的技术。
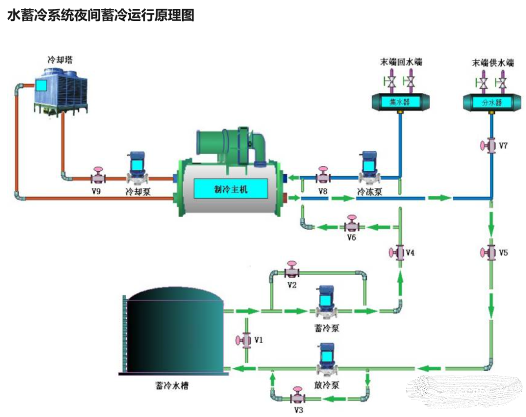
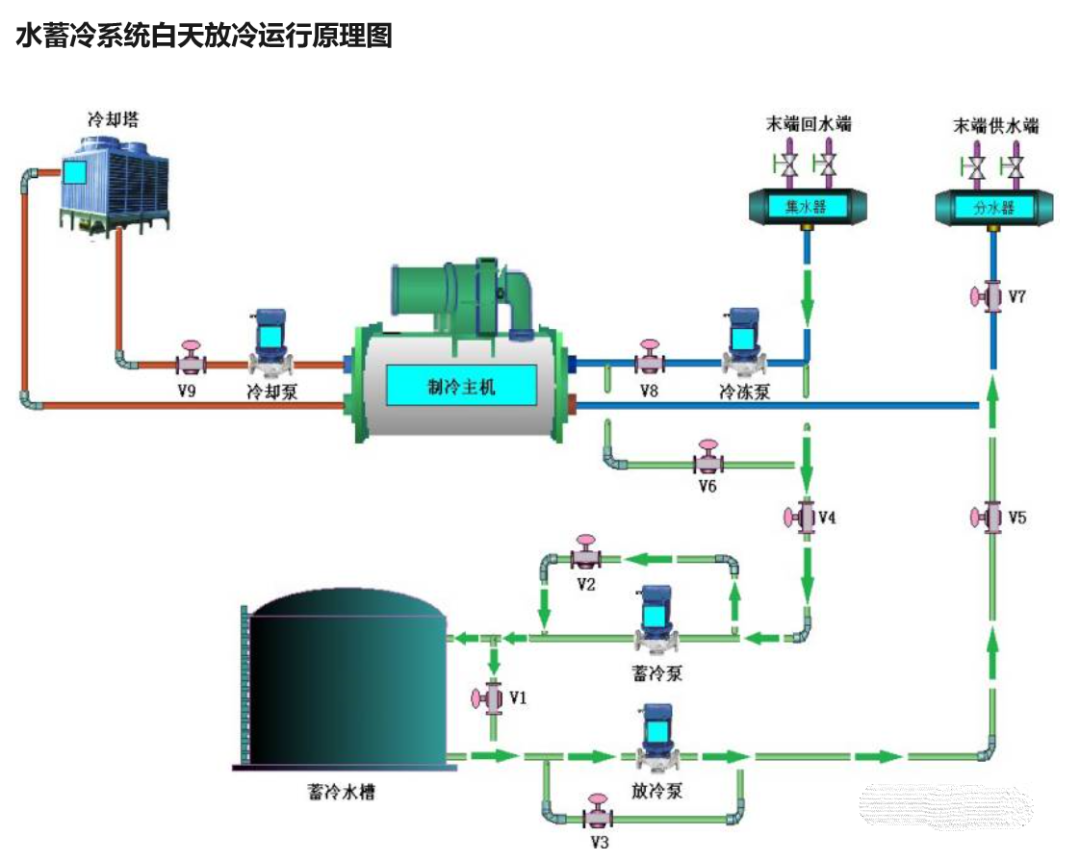
与常规空调系统相比,蓄冷技术具有以下优点: 1.社会效益 a) 减少冷水机组的装机容量、减少机房面积,从而降低制冷机房一次性投资; b) 采用部分蓄冰系统可减少用电负荷、减少配电容量,减少电力投资费用(包括电力补贴费和变压器、配电柜等电力设施),进而减少项目初投资; c) 充分利用国家的分时电价政策,“高抛低吸”,大量节省运行电费。 a) 适用于新建项目,也适用于改造项目,且不会对原系统造成不利影响; b) 适用于大温差低温送风空调系统,提高了空调品质; c) 适用于空调要求较高的场所,具有备用、应急功能,提高了空调系统的稳定性和可靠性。 a) 制冷主机在**状态下运行时间增加,小负荷运行时间减少,节省维护保养费用; b)蓄冰空调压缩机组采用国际一线品牌的约克低温双工况机组,蓄冰盘管采用铜盘管,利用制冷机直接蒸发,不需要载冷剂二次换热,有效提高机组能效比,且铜盘管较钢盘管换热效率更高,不易腐蚀; c) 使用灵活,使用空调可由蓄冰槽提供,无需开主机,节能效果明显; d) 白天开启的制冷机减少,所以噪音很小,而且清洁无污染,操作方便; e) 启动时间短,只需 15-20 分钟即可达到所需温度,而常规系统需要时间较长 通过下图可以看得到是夜间蓄冷运行原理图 下图为白天放冷运行原理图 下面明确的对比了水蓄冷跟冰蓄冷 国内水蓄冷发展情况 2010年11月,发改委、电监会等六部委联合印发《电力需求侧管理办法》(2011年1月1日实施),针对电力需求侧提出了16项定性或定量的管理和激励措施,“推动并完善峰谷电价制度,鼓励低谷蓄能”,这表明了蓄冷技术的重要性,并具有良好的应用前景。 经过统计,截至到2018年3月,我国蓄冷项目总量是1133项,其中971项为冰蓄冷,162项为水蓄冷。经初步估计,我国蓄冷项目的冷负荷移峰量约为1.6GW。蓄冷项目分布最多的省市依次为:北京,161项;江苏,139项;广东,139项;浙江,135项;上海,73项;湖北62项;山东,55项。 国外水蓄冷发展状况 美国自20世纪70年代初就开始了对蓄冷技术的应用研究,初期主要应用在用冷时间短的场所,如教堂、剧场、乳制品厂等,到1994年空调蓄冷系统已经相当普及,约有4000多个蓄冷系统在运行。日本在80年代初开始蓄冷技术研究,1988年实现了电力费用的大幅改善,极大促进了蓄冷技术的发展,特别是冰蓄冷技术。日本由于采用蓄冰供冷技术,电网低谷用电量使用率达45%。在英国、加拿大、德国、澳大利亚等国,蓄冷技术也得到应用。韩国通过立法规定,大于3000m2的公共建筑必须采用蓄冰空调系统。 综合以上数据情况 存在的问题则为以下几点: (1)尽管从时间维度上看,蓄冷项目近年来得到了长足的发展,但蓄冷项目在集中空调项目总量中所占的比例仍然很低,根据近年的测算,每年新建公共建筑中采用蓄冷空调系统的比例仅为1%左右,因此蓄冷技术的应用空间还很宽广,存在极大的发展潜力。 (2)由于近年来相关补贴政策和地方峰谷电价政策落实不到位,使很多生产厂家在蓄冷设备的发展上陷入停滞状态甚至退出了这个行业。从蓄冷设备生产厂家的数量上来看,总量逐渐减少,行业发展呈现高度聚合的态势。 (3)蓄冷空调项目的推进仍集中在经济较为发达的城市,在经济较为落后的区域发展较为缓慢,甚至有些城市即使是在负荷特性上较适合蓄冷技术的应用,电力峰谷效应也较明显的情况下,项目应用仍然较少。主要原因是建筑和电力部门不协调,各自诉求和出发点不尽相同造成的。 (4)蓄冷项目的推广与各个地区的负荷特性的关系远达不到国家补贴政策和峰谷电价的落实带来的效应明显。因此,各个地区政府应根据自身用电情况,合理制定补贴和峰谷电价政策,推动蓄冷技术的发展。









